Водозаборные сооружения

Мы находим лучшие пути решения любого возникающего вопроса

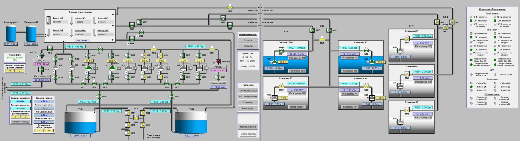
Пример автоматизации ВЗУ

Комплектование ВЗУ зависит от потребности Заказчика.

Принципиальная схема любого ВЗУ- Скважина - Станция очистки воды - Резервуар чистой воды -Станция второго подъема - Станция ультрафиолетового обеззараживания – Потребитель»
Схема автоматизации водозаборного сооружения
Откройте на весь экран по клику
Made on
Tilda